エクセルだけでなく、ワードなどテキストファイルの、
違いをチェックできるソフト。
「Aiper Diffex」
「Excelファイルの差異をチェック」というソフトは、たくさんあります。
「Wordファイルの差異をチェック」は、ワード自体にその機能があります。
「Aiper Diffex」は、「貼り付けによる差異チェック」もできるので、
エクセル以外にも、HTMLなどいろんなテキストの差異チェックができます。
=======================================
1.インストール
インストールは、不要。
紹介ページの「ダウンロード」項目から、最新バージョンをダウンロード。

解凍してできた「AiperDiffex.exe」を、実行するだけ。
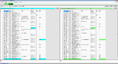
2.Excelファイルの差異チェック

①「比較」メニュー→「Excel」
②比較したいファイルを指定して、「ファイル読込」
③比較したいシートを指定して、「シート設定」
④比較方式(通常は、「完全一致」でいいのでは)を指定して、「比較実行」
↓内容の異なるセルが、色付きで表示されます。

3.Wordファイルの差異チェック
「比較」メニュー→「Word」。
あとは、ファイルを指定して、「比較実行」。

画像や書式などは、チェックできません。
テキストの内容のみ、チェックできます。
該当部分をクリックすると、下部に相違箇所が色付きで表示されます。
4.その他の差異チェック
「比較」メニュー→「クリップボード」。

左右のエリアに、比較したい内容を、コピー→貼り付けして、
「比較実行」するだけ。
エクセルの表でも、OK。
HTMLファイルやエクセルVBAなどでも、テキストなら何でも、
差異チェックできます。


コメント
Unknown
インストールするとウイルスが入ります。。。
Re:
本文にあるように、インストール不要なので、「インストールの過程でウィルスが入る」ということはないです。
どこの過程で、何ウィルスが入るかお知らせいただければ、再現するか確認してみます。
[…] ファイル比較ソフトは、過去に「Aiper Diffex」を紹介しましたが、 「WinMerge」はその上位版のようなソフトです。 日本語版ページで、32bit/64bitの日本語ソフトが入手可能。 入手したファ […]